Внедрите BI-систему
и управляйте медицинской организацией на основе точных данных
Оптимизируйте процессы, контролируйте ключевые показатели и улучшайте качество медицинских услуг с помощью аналитики нового уровня

7 преимуществ внедрения
BI-системы для медицинских организаций

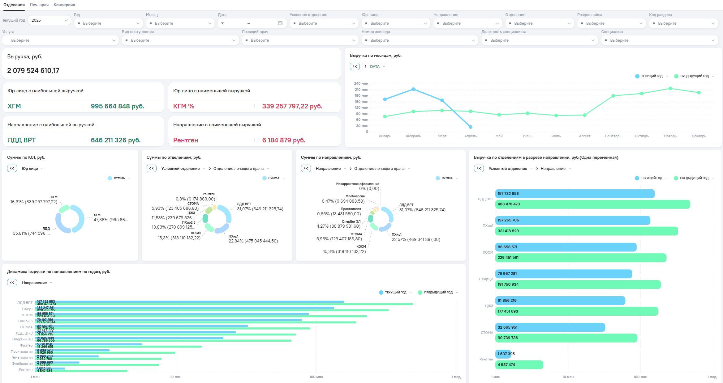
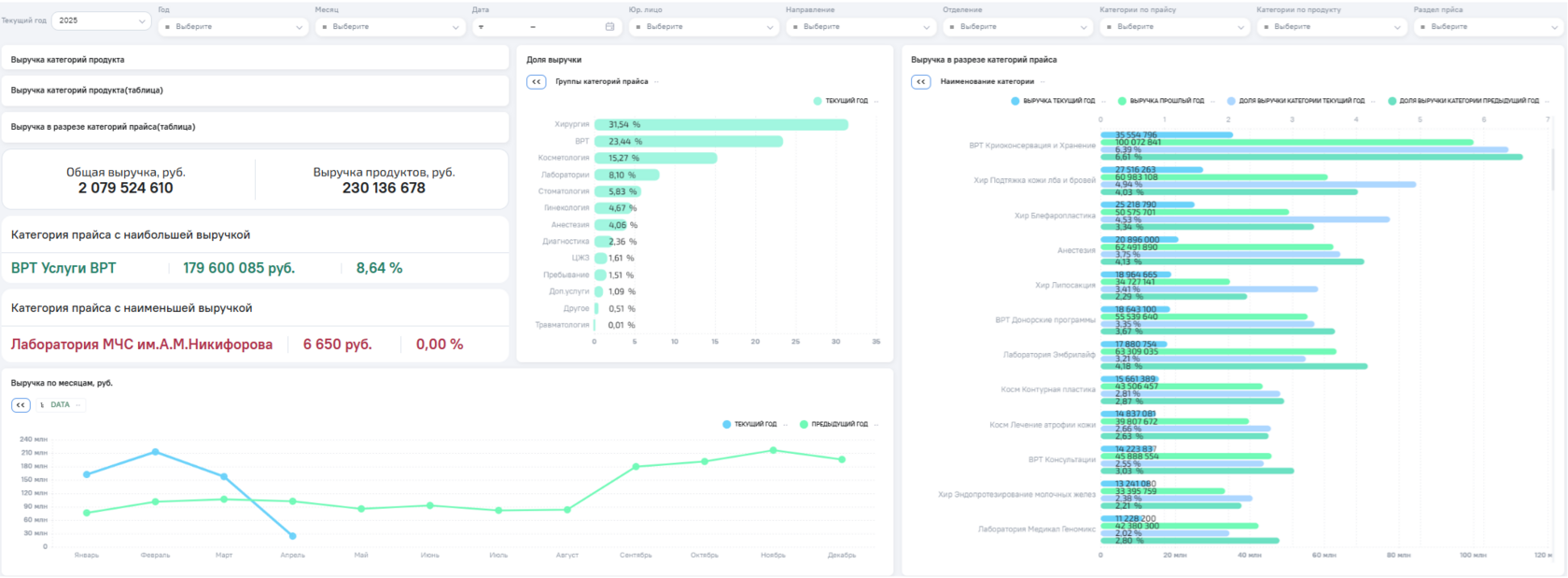
Контроль ключевых показателей в реальном времени
1
Как помогает BI: Сбор и отображение данных по загрузке врачей, времени ожидания, количеству приёмов, повторных обращений и другим метрикам в единой панели.
Почему это важно: Руководство оперативно видит, что происходит в клинике, и может быстро реагировать.
2
Снижение административной нагрузки и затрат
Как помогает BI: Автоматизация отчётности, консолидация данных из разных систем (МИС, 1С, Excel) и устранение ручной обработки
Почему это важно: Административные ресурсы высвобождаются, а ошибки в отчётах сводятся к минимуму.
3
Улучшение качества медицинских услуг
Как помогает BI: Отслеживание клинических показателей, своевременность назначений, выявление узких мест в маршруте пациента.
Почему это важно: Повышается уровень медицинской помощи и снижается количество жалоб и повторных визитов.
4
Повышение прозрачности управления
Как помогает BI: BI объединяет данные из разных подразделений — от бухгалтерии до лабораторий — и делает их доступными в понятной форме.
Почему это важно: У руководства появляется единая картина по всем процессам: от финансов до клинической эффективности.
5
Оптимизация расписания и мониторинг загрузки персонала
Как помогает BI: Анализ загруженности врачей и подразделений, динамики посещаемости и востребованности.
Почему это важно: Позволяет сбалансировать нагрузку и повысить эффективность работы без потери качества обслуживания.
6
Принятие решений на основе фактов, а не ощущений
Как помогает BI: Статистика, прогнозы и тренды дают возможность всестороннего анализа.
Почему это важно: Это снижает риски управленческих ошибок и помогает выстраивать долгосрочную стратегию.
Быстрая окупаемость BI-системы
7
Как помогает BI: Снижение затрат, ускорение процессов, рост выручки и качества обслуживания.

Почему это важно: Эффект от внедрения ощущается уже в первые месяцы после запуска.
Реализованные проекты в медицине
ГБУЗ “ВОМИАЦ”
аналитический центр здравоохранения Волгоградской области
Задача:
Объединить данные из медицинской информационной системы (МИС) и CRM Bitrix в едином аналитическом пространстве.
Важно было автоматизировать отчётность, ускорить анализ показателей и минимизировать ручной труд при подготовке данных.
Решение и результаты:
Интегрировали BI с МИС и CRM Bitrix, автоматизировали обмен и трансформацию данных.
Создали три дашборда для ИАО, маркетинга и эмбриологии.
Выгрузки, занимавшие часы и дни, теперь доступны за минуты.
Риски ошибок сведены к минимуму, отчёты — всегда под рукой.
Клиника пластической хирургии
(название не раскрывается по запросу клиента)
Задача:
Объединить данные из медицинской информационной системы (МИС) и CRM Bitrix в едином аналитическом пространстве.
Важно было автоматизировать отчётность, ускорить анализ показателей и минимизировать ручной труд при подготовке данных.
Решение и результаты:
Реализована интеграция BI с МИС и CRM Bitrix, автоматизирован двусторонний обмен данными. Настроены экстракторы, нормализация и агрегация информации — данные распределяются по юрлицам, направлениям и врачам.
Созданы дашборды для аналитического отдела, маркетинга и эмбриологии. Отчёты, которые раньше формировались вручную за часы или дни, теперь доступны за минуты. Повысилась точность, сократилось время, снизился риск ошибок.
ГАУЗ “Стоматологическая поликлиника № 9”
Задача:
Настроить аналитику для главного врача сети стоматологий. Дашборды должны быть доступны с планшета и не требовать запроса дополнительной информации. Вся аналитика — в одном месте, в понятном и мобильном формате.
Решение и результаты:
Создано единое хранилище данных. Настроен обмен с МИС «Инфоклиника», 1С:Предприятие и Excel-файлами через ETL.
Главный врач получает все ключевые показатели на дашбордах — в любой момент и с любого устройства. Аналитика стала постоянным инструментом контроля и управления клиникой.
Заполните форму и мы свяжемся с вами, выберем удобное время и дату для демонстрации кейсов онлайн по видеосвязи
Узнать больше
о кейсах
Нажимая на кнопку вы подтверждаете что ознакомились с Политикой конфиденциальности и согласны на обработку персональных данных

Как мы внедряем BI в медицине: шаг за шагом

Как мы внедряем BI
в медицине: шаг за шагом

Какие именно данные нужны для подключения (БД, сервисы, МИС, Excel, 1С, СRM)?
Какие таблицы и поля необходимы для работы?
Какие виджеты войдут в состав каждого дашборда?
Какие показатели будут отображаться на каждом виджете и как они рассчитываются?
Какие разрезы и фильтры нужно предусмотреть?
Какой тип визуализации подойдёт лучше всего?
Ключевые вопросы, которые решаем:
Проведение аудита данных
(15–25 рабочих дней)
Зафиксированные входные данные, логику расчёта метрик и принципиальные решения по визуалам
Результаты, полученные на данном этапе, минимизируют правки и неясности в ходе дальнейшей реализации проекта
Что получает клиент:
Кто будет основным пользователем дашбордов (руководители, менеджеры, аналитики)?
Какие бизнес-процессы будут поддерживаться с помощью отчётности?
Какие ключевые показатели эффективности (KPI) наиболее важны?
Какие форматы визуализации (графики, таблицы, диаграммы, карты) предпочтительны?
Какой уровень детализации нужен?
Ключевые вопросы, которые решаем:
Создание
прототипов дашбордов
(6–10 рабочих дней)
Визуальные макеты дашбордов, отражающие ключевые показатели и бизнес-процессы. Это позволяет заранее увидеть итоговую логику отчётности и согласовать структуру до начала разработки.
Что получает клиент:
Как будет организован обмен данными с внешними системами (API, встроенные протоколы)?
Как поступают данные из файлов Excel и как обеспечить их регулярное обновление?
Нужно ли настраивать интеграционную шину или дополнительные модули, если внешние системы не отдают данные напрямую?
Ключевые вопросы, которые решаем:
Подключение
источников данных
(7–14 рабочих дней)
Надёжные каналы обмена данными и гарантированную актуальность информации: все источники работают «из одной точки», а BI-система оперирует корректными и свежими данными.
Что получает клиент:
Есть ли в выгрузках из МИС, 1С, Excel и других источников дубликаты, пропущенные значения, ошибки форматов?
Какие правила верификации и очистки данных нужно применить для медицинской специфики?
Нужно ли обогащать данные внешними источниками: реестрами,
нормативами, классификаторами?
Насколько данные полны и точны — можно ли доверять аналитике по нагрузке, выручке, структуре обращений?
Ключевые вопросы, которые решаем:
Обработка данных
(12–18 рабочих дней)
Очищенные, выверенные и подготовленные для анализа данные.
На этом этапе устраняются расхождения и ошибки, чтобы в BI-систему попадала только корректная и релевантная информация — основа для принятия управленческих решений.
Что получает клиент:
Все ли участники проекта единообразно понимают методику расчёта каждого показателя?
Нужно ли учитывать отраслевую специфику и особую методологию?
Кто окончательно утверждает алгоритмы расчёта и агрегации метрик?
Ключевые вопросы, которые решаем:
Расчёт метрик
(14–21 рабочих дней)
Корректно работающие формулы в BI-системе и согласованные алгоритмы расчёта показателей. Это обеспечивает реалистичную оценку эффективности и гарантирует общую методологию
для всех пользователей.
Что получает клиент:
С какой периодичностью система будет забирать данные из источников?
Какой объём данных необходимо переносить при каждом обновлении?
Какие технические ресурсы и ограничения нужно учитывать (пропускная способность сети, время выполнения операций и т. д.)?
Ключевые вопросы, которые решаем:
Настройка обмена данными
(2–5 рабочих дней)
Автоматическая и своевременная актуализация данных по заданному расписанию или в режиме, близком к реальному времени. Руководство и сотрудники всегда видят свежую аналитику.
Что получает клиент:
Как расположить элементы дашборда, чтобы информация была максимально читаемой и доступной?
Что делать, если объём данных слишком велик для единого экрана?
Какие визуальные настройки (цвета, шрифты, легенды) лучше всего подходят бизнес-заказчику?
На каких устройствах будут использоваться дашборды (настольные ПК, планшеты, смартфоны)?
Ключевые вопросы, которые решаем:
Визуализация данных
по макетам
(15–20 рабочих дней)
Продуманные, наглядные дашборды и отчёты, соответствующие утверждённым макетам. Это упрощает анализ, повышает вовлечённость и улучшает восприятие информации.
Что получает клиент:
Нужно ли настраивать разные уровни доступа для отдельных пользователей или целых отделов?
Кто имеет полный доступ, а кто только к отдельным дашбордам/показателям?
Как применяется атрибутная модель доступа (ABAC) при необходимости тонкой настройки фильтров?
Ключевые вопросы, которые решаем:
Настройка ролевой
модели доступа
(5–10 рабочих дней)
Безопасная среда, в которой каждый сотрудник видит только ту информацию, что ему необходима. Это гарантирует конфиденциальность и предотвращает несанкционированный доступ к критически важным данным.
Что получает клиент:
Широкая экосистема
поддержки и интеграций
Разработчики регулярно выпускают обновления, предоставляют техническую поддержку и готовые коннекторы к популярным сервисам, упрощая внедрение и дальнейшее развитие BI-проекта.
Высокая производительность
при больших объёмах данных
BI-система легко обрабатывает миллионы транзакций, поэтому подходит для сетевых магазинов, супермаркетов и маркетплейсов с обширной клиентской базой.
Гибкие дашборды
и удобный интерфейс
Помимо self-service аналитики, BI-система имеет широкие возможности кастомизации: пользователи могут легко менять схемы визуализации, фильтровать данные и сохранять собственные отчёты.
Простая интеграция
с ключевыми системами
BI-система легко подключается к популярным CRM, ERP, кассовым системам и онлайн-витринам. Это сокращает время и затраты на внедрение, позволяя быстро консолидировать данные из различных источников.
Управление ролями
и безопасностью
Встроенная система разграничения прав доступа контролирует, кто какие данные видит и может редактировать. Это особенно важно для крупных розничных сетей с большой базой сотрудников.
Продвинутая функциональность прогнозирования
Систему можно дополнить модулями машинного обучения для более точного прогноза спроса, определения оптимальных складских остатков и планирования поставок.
Мощная аналитика
в реальном времени
Оптимизированный движок обработки данных даёт возможность отслеживать продажи, остатки, промо-акции и другие метрики практически «на лету», что особенно важно при высоком темпе розничной торговли.
Self-service аналитика
для всех сотрудников
BI-система предлагает интуитивно понятный интерфейс, позволяющий менеджерам, маркетологам и другим специалистам без глубоких технических навыков самостоятельно настраивать отчёты и дашборды.
Наш выбор — российские BI-платформы
Они учитывают специфику российского законодательства, имеют полноценную поддержку, сочетают в себе удобство self-service аналитики, мощный функционал обработки данных и высокую масштабируемость. Благодаря этому наши клиенты получают точные отчёты в реальном времени, гибкие дашборды и продвинутое прогнозирование продаж — всё, что необходимо для успешного управления современной медицинской организацией.
КХД

Результаты внедрения BI-системы
в медицинские компании

Для всей компании
Ускорение процессов
Автоматическая отчётность, быстрый доступ к данным, меньше рутинной работы — выше общая эффективность.
Прозрачность и согласованность
Общие показатели и единый источник данных исключают противоречия и улучшают взаимодействие между отделами, отделениями, филиалами.
Контроль качества и доступности медицинской помощи
Аналитика охватывает и клинические, и управленческие показатели, позволяя видеть всю картину.
Генеральный директор
Целостная картина по всей организации
В одном дашборде — ключевые метрики: приёмы, выручка, затраты, загрузка врачей, жалобы, динамика по отделениям и филиалам.
Управление на основе данных, а не интуиции
BI помогает оценивать эффективность управленческих решений и корректировать стратегию.
Оперативное выявление отклонений и рисков
Проблемы видны на ранней стадии — от перегрузки отделений до превышения бюджета.
Главный врач
Контроль клинических процессов
Данные по маршрутам пациентов, повторным обращениям, отклонениям от стандартов и времени приёма.
Балансировка нагрузки
Анализ загруженности врачей и подразделений помогает оптимизировать расписание и точнее распределять ресурсы.
Улучшение качества оказания помощи
Аналитика выявляет проблемные зоны, помогает контролировать выполнение стандартов и способствует повышению качества лечения.
Заведующий отделением
Понимание результатов и показателей работы отделения
Метрики по приёмам, заполняемости коек, исходам лечения, жалобам, повторным визитам.
Инструменты для ежедневного управления
Дашборды помогают контролировать ключевые участки и корректировать работу персонала.
Прозрачность взаимодействия с руководством
Обоснованные управленческие предложения на базе точных цифр.
Заместитель директора по финансам
Автоматизация финансовой отчётности
P&L, бюджеты, расходы — обновляются автоматически, без ручной сводки из Excel.
Контроль затрат и доходов по подразделениям
Аналитика по ЦФО, детализированные расшифровки, сравнение план/факт.
Оптимизация бюджета и планирования
Быстрая переоценка сценариев и гибкость в управлении ликвидностью.
Аналитик
Единый источник данных
Детальная аналитика по оборачиваемости, маржинальности и остаткам позволяет вовремя корректировать товарную матрицу.
Больше времени на аналитику, а не отчёты
Система показывает результаты промо-кампаний в разрезе товаров и категорий, упрощая принятие решений о продолжении или смене стратегии.
Сокращение неликвидных остатков
Предиктивная аналитика помогает планировать закупки и запускать распродажи, пока товар актуален.
Оставьте заявку, и мы организуем для вас бесплатную демонстрацию. Покажем реальный интерфейс, ключевые отчёты и дашборды, которые помогут увеличить продажи и оптимизировать процессы вашего ритейл-бизнеса.
Хотите увидеть BI-систему
в действии?
Нажимая на кнопку вы подтверждаете что ознакомились с Политикой конфиденциальности и согласны на обработку персональных данных
Наша команда
Олег Дмитриев
Руководитель департамента
BI аналитики
Павел Никулин
Директор по проектной работе
Дмитрий Стрельченко
Менеджер по развитию бизнеса
Юлия Завгороднева
Тимлид
Почему нам доверяют клиенты
Наша команда помогает медицинским организациям в B2B и B2G секторе перейти от «ручных таблиц» к прозрачной, быстрой и понятной аналитике. Мы не просто внедряем BI — мы делаем это так, чтобы пользоваться им было удобно, полезно и выгодно.
Реализованных
проектов
Медицина, производство, ритейл, энергетика и госсектор — комплексные внедрения BI от ТЗ до поддержки
50+
Экспертов с компетенциями
BI-архитекторы, инженеры данных, аналитики и PM работают как единое целое, чтобы результат был предсказуемым и стабильным.

100+
17+ лет
На рынке
с 2007 года
Решаем задачи интеграции разнородных систем, работаем с высокими требованиями к доступности и качеству данных
Активных пользователей
Наши решения работают в системах органов власти, а также в крупном и среднем бизнесе
50 000+
Оставьте заявку, и мы организуем для вас бесплатную демонстрацию. Покажем реальный интерфейс, ключевые отчёты и дашборды, которые помогут увеличить продажи и оптимизировать процессы вашего ритейл-бизнеса.
Хотите узнать, как BI
работает в вашем сегменте?
Нажимая на кнопку вы подтверждаете что ознакомились с Политикой конфиденциальности и согласны на обработку персональных данных
Популярные вопросы
МИС - это краеугольный камень автоматизации современной медицинской компании. При этом Bl-система существенно дополняет и расширяет возможности МИС в части обработки данных.

Вот как именно ВІ дополняет МИС:
1. Глубокий и интерактивный анализ данных
Bl-система интегрируется с МИС, и предоставляет удобный визуальный интерфейс для построения интерактивных отчетов и дашбордов. Пользователи могут «на лету» менять фильтры, срезы, типы диаграмм и глубину анализа (drill down) - вплоть до конкретных документов в МИС. Это значительно расширяет возможности анализа по сравнению со стандартными отчетами МИС

2. Объединение данных из разных источников, обогащение данных
Bl-система позволяет работать с любыми данными МИС, создавать произвольные запросы для получения нужной аналитики. Это дает гибкость в построении отчетов, которые сложно или невозможно сделать стандартными средствами МИС

3. Автоматизация и оперативность
ВІ-система работает с копиями данных (вне транзакционной базы), что снижает нагрузку на основную МИС и ускоряет обработку больших объемов данных. Аналитика выполняется в оперативной памяти сервера, что обеспечивает высокую скорость и актуальность данных для принятия решений

4. Удобство и доступность для бизнес-пользователей
ВІ-интерфейс интуитивно понятен, не требует глубоких технических знаний МИС,
и доступен с любых устройств - в том числе мобильных и через браузер. Это облегчает работу менеджерам и руководителям, которые могут самостоятельно создавать и настраивать отчеты без помощи ИТ (тем самым снижая нагрузку на ИТ департамент)

5. Совместная работа и распространение аналитики
Пользователи могут публиковать свои отчеты и дашборды, делиться ссылками с коллегами и руководством, обеспечивая прозрачность и единую точку доступа к аналитике по всей компании

6. Расширение стандартных возможностей МИС
Хотя МИС содержит встроенные отчеты и дашборды, ВІ-система позволяет
создавать более сложные, кастомизированные аналитические решения, включая план-фактный анализ, прогнозирование, комплексные КР| и визуализацию, которые могут не входить в стандартный функционал конкретной МИС. Это особенно важно для крупных компаний с разнообразными бизнес-процессами

Таким образом, ВI - это мощное дополнение, которое превращает данные из МИС в практические инсайты и конкурентное преимущество для бизнеса.
Power Query - сильный инструмент. Он позволяет подключить большое количество разных таблиц, построить сводные таблицы и настроить визуализацию.

Но BI работает быстрее Power Query, и это особенно заметно на большом объеме данных (если объем данных в отдельной таблице превышает 50 000 строк, а количество самих отчетов больше 100).

BI - это система, которая создана именно для решения задачи организации работы с данными. И поэтому она содержит особенности, которых нет в Excel/Power Query:

BI позволяет разграничить доступ к данным, включая доступ к каждому конкретному показателю, при этом BI обеспечивает эффективную коллаборацию между аналитиками: можно одновременно работать над одним проектом, комментировать результаты и делиться инсайтами
При работе с данными BI мгновенно перестраивает результаты аналитики данных в зависимости от нужного разреза
BI выводит нужную информацию в удобном графическом формате независимо от уровня вложенности
BI позволяет проверять гипотезы за счет работы с моделью данных, не изменяя (не затрагивая) сами источники данных
BI позволяет выстроить архитектуру данных - как единый источник правды с минимальным риском от человеческого фактора
BI-системы позволяют настроить автоматическое обновление данных по расписанию из различных источников, что минимизирует ручной труд аналитиков и снижает риск ошибок

Оптимальным решением часто является использование различных инструментов в зависимости от конкретных задач и масштаба проекта:
Excel с Power Query - для быстрого анализа и прототипирования решений
BI-платформы - для создания корпоративных систем аналитики с множеством пользователей и источников данных
Комбинированный подход - где Excel может служить инструментом для специализированных расчетов, а BI-система обеспечивает общую аналитическую инфраструктуру

Приведем аргументы в пользу замены BI зарубежного производства отечественным BI решением

1. Учет специфики российского бизнеса и законодательства
Отечественные BI-системы созданы с учетом особенностей российского бизнеса, включая нюансы бухгалтерского учета, налоговой отчетности и требований законодательства (например, ФЗ-152 о персональных данных). Это обеспечивает более точную и законодательно корректную работу с данными, чего зарубежные решения зачастую не могут гарантировать без дополнительных доработок и затрат

2. Интеграция с российскими ИТ-системами и источниками данных
Российские BI-платформы изначально поддерживают интеграцию с популярными в России системами, такими как 1С:ERP, "Галактика ERP", "Парус" и другими. Это упрощает настройку обмена данными, снижает трудозатраты и уменьшает риски ошибок при миграции и эксплуатации

3. Поддержка и сопровождение на родном языке и в вашем часовом поясе
Техподдержка отечественных BI-систем - это команда специалистов, хорошо знакомых с продуктом и российскими реалиями, доступная без языковых и временных барьеров. Это ускоряет решение проблем и снижает риски простоев, что сложно обеспечить при использовании зарубежных решений

4. Снижение комплаенс-рисков и обеспечение безопасности данных
Хранение и обработка данных в российских дата-центрах с соблюдением требований регуляторов снижает риски штрафов и претензий со стороны контролирующих органов. Это особенно важно для компаний, работающих с персональными и коммерческими данными

5. Гибкость лицензирования и прогнозируемость затрат
Отечественные BI-платформы предлагают гибкие модели лицензирования, расчет стоимости в рублях и отсутствие зависимости от валютных колебаний и санкций. Это позволяет лучше планировать бюджет и снижать общие расходы на владение

6. Современный функционал и технологическая конкурентоспособность
Российские BI-системы сегодня не уступают зарубежным по функционалу: они поддерживают продвинутую аналитику, визуализацию, машинное обучение, работу с большими данными и кастомизацию. Многие платформы уже реализуют возможности, которые ранее были прерогативой только западных решений

7. Стратегический выбор в условиях импортозамещения
В текущих реалиях импортозамещения и нестабильности на мировом рынке IT, переход на отечественные BI-системы - это не только вопрос экономии, но и снижение рисков, связанных с санкциями, ограничениями и доступностью сервисов

Таким образом, хотя миграция требует инвестиций, преимущества отечественных BI-систем - от лучшей интеграции и поддержки до соответствия законодательству и снижению рисков - делают этот шаг стратегически оправданным. В долгосрочной перспективе это может привести к снижению общих затрат на сопровождение, повышению эффективности аналитики и безопасности данных, что зачастую превышает первоначальные затраты на переход.

CRM-системы действительно предоставляют важные данные и часто включают встроенные дашборды для мониторинга ключевых показателей. Однако BI - это не просто визуализация данных, а полноценная система для комплексного анализа и принятия решений.

BI дополняет и расширяет возможности CRM:

1. Объединение данных из разных источников
CRM обычно работают с ограниченным набором данных, специфичных для своих процессов. BI позволяет интегрировать данные из множества систем (не только CRM), но и маркетинга, финансов, производства, внешних источников, и анализировать их в едином контексте. Это даёт более полную картину бизнеса

2. Гибкость и глубина аналитики
Встроенные дашборды в CRM часто имеют фиксированные шаблоны и ограниченные возможности настройки. BI-системы предоставляют гораздо больше свободы в построении сложных аналитических моделей, кастомных отчетов, многомерных срезов и прогнозов

3. Автоматизация и масштабируемость
BI-платформы позволяют автоматизировать сбор, трансформацию и обновление данных, что снижает ручной труд и ошибки. При росте объемов данных и количества пользователей BI-системы масштабируются гораздо эффективнее, чем стандартные отчеты CRM

4. Поддержка принятия решений на всех уровнях
BI помогает не только смотреть на текущие показатели, но и выявлять тренды, аномалии, строить сценарии развития и прогнозы. Это критично для стратегического планирования и оперативного управления.

Таким образом, CRM - это важный источник данных и инструмент для оперативного управления. BI - это следующий шаг, который позволяет объединить, углубить и автоматизировать аналитику, превращая данные в мощный инструмент для роста и конкурентного преимущества.

Популярные вопросы
МИС - это краеугольный камень автоматизации современной медицинской компании. При этом Bl-система существенно дополняет и расширяет возможности МИС в части обработки данных.

Вот как именно ВІ дополняет МИС:
1. Глубокий и интерактивный анализ данных
Bl-система интегрируется с МИС, и предоставляет удобный визуальный интерфейс для построения интерактивных отчетов и дашбордов. Пользователи могут «на лету» менять фильтры, срезы, типы диаграмм и глубину анализа (drill down) - вплоть до конкретных документов в МИС. Это значительно расширяет возможности анализа по сравнению со стандартными отчетами МИС

2. Объединение данных из разных источников, обогащение данных
Bl-система позволяет работать с любыми данными МИС, создавать произвольные запросы для получения нужной аналитики. Это дает гибкость в построении отчетов, которые сложно или невозможно сделать стандартными средствами МИС

3. Автоматизация и оперативность
ВІ-система работает с копиями данных (вне транзакционной базы), что снижает нагрузку на основную МИС и ускоряет обработку больших объемов данных. Аналитика выполняется в оперативной памяти сервера, что обеспечивает высокую скорость и актуальность данных для принятия решений

4. Удобство и доступность для бизнес-пользователей
ВІ-интерфейс интуитивно понятен, не требует глубоких технических знаний МИС,
и доступен с любых устройств - в том числе мобильных и через браузер. Это облегчает работу менеджерам и руководителям, которые могут самостоятельно создавать и настраивать отчеты без помощи ИТ (тем самым снижая нагрузку на ИТ департамент)

5. Совместная работа и распространение аналитики
Пользователи могут публиковать свои отчеты и дашборды, делиться ссылками с коллегами и руководством, обеспечивая прозрачность и единую точку доступа к аналитике по всей компании

6. Расширение стандартных возможностей МИС
Хотя МИС содержит встроенные отчеты и дашборды, ВІ-система позволяет
создавать более сложные, кастомизированные аналитические решения, включая план-фактный анализ, прогнозирование, комплексные КР| и визуализацию, которые могут не входить в стандартный функционал конкретной МИС. Это особенно важно для крупных компаний с разнообразными бизнес-процессами

Таким образом, ВI - это мощное дополнение, которое превращает данные из МИС в практические инсайты и конкурентное преимущество для бизнеса.
Power Query - сильный инструмент. Он позволяет подключить большое количество разных таблиц, построить сводные таблицы и настроить визуализацию.

Но BI работает быстрее Power Query, и это особенно заметно на большом объеме данных (если объем данных в отдельной таблице превышает 50 000 строк, а количество самих отчетов больше 100).

BI - это система, которая создана именно для решения задачи организации работы с данными. И поэтому она содержит особенности, которых нет в Excel/Power Query:

BI позволяет разграничить доступ к данным, включая доступ к каждому конкретному показателю, при этом BI обеспечивает эффективную коллаборацию между аналитиками: можно одновременно работать над одним проектом, комментировать результаты и делиться инсайтами
При работе с данными BI мгновенно перестраивает результаты аналитики данных в зависимости от нужного разреза
BI выводит нужную информацию в удобном графическом формате независимо от уровня вложенности
BI позволяет проверять гипотезы за счет работы с моделью данных, не изменяя (не затрагивая) сами источники данных
BI позволяет выстроить архитектуру данных - как единый источник правды с минимальным риском от человеческого фактора
BI-системы позволяют настроить автоматическое обновление данных по расписанию из различных источников, что минимизирует ручной труд аналитиков и снижает риск ошибок

Оптимальным решением часто является использование различных инструментов в зависимости от конкретных задач и масштаба проекта:
Excel с Power Query - для быстрого анализа и прототипирования решений
BI-платформы - для создания корпоративных систем аналитики с множеством пользователей и источников данных
Комбинированный подход - где Excel может служить инструментом для специализированных расчетов, а BI-система обеспечивает общую аналитическую инфраструктуру

Приведем аргументы в пользу замены BI зарубежного производства отечественным BI решением

1. Учет специфики российского бизнеса и законодательства
Отечественные BI-системы созданы с учетом особенностей российского бизнеса, включая нюансы бухгалтерского учета, налоговой отчетности и требований законодательства (например, ФЗ-152 о персональных данных). Это обеспечивает более точную и законодательно корректную работу с данными, чего зарубежные решения зачастую не могут гарантировать без дополнительных доработок и затрат

2. Интеграция с российскими ИТ-системами и источниками данных
Российские BI-платформы изначально поддерживают интеграцию с популярными в России системами, такими как 1С:ERP, "Галактика ERP", "Парус" и другими. Это упрощает настройку обмена данными, снижает трудозатраты и уменьшает риски ошибок при миграции и эксплуатации

3. Поддержка и сопровождение на родном языке и в вашем часовом поясе
Техподдержка отечественных BI-систем - это команда специалистов, хорошо знакомых с продуктом и российскими реалиями, доступная без языковых и временных барьеров. Это ускоряет решение проблем и снижает риски простоев, что сложно обеспечить при использовании зарубежных решений

4. Снижение комплаенс-рисков и обеспечение безопасности данных
Хранение и обработка данных в российских дата-центрах с соблюдением требований регуляторов снижает риски штрафов и претензий со стороны контролирующих органов. Это особенно важно для компаний, работающих с персональными и коммерческими данными

5. Гибкость лицензирования и прогнозируемость затрат
Отечественные BI-платформы предлагают гибкие модели лицензирования, расчет стоимости в рублях и отсутствие зависимости от валютных колебаний и санкций. Это позволяет лучше планировать бюджет и снижать общие расходы на владение

6. Современный функционал и технологическая конкурентоспособность
Российские BI-системы сегодня не уступают зарубежным по функционалу: они поддерживают продвинутую аналитику, визуализацию, машинное обучение, работу с большими данными и кастомизацию. Многие платформы уже реализуют возможности, которые ранее были прерогативой только западных решений

7. Стратегический выбор в условиях импортозамещения
В текущих реалиях импортозамещения и нестабильности на мировом рынке IT, переход на отечественные BI-системы - это не только вопрос экономии, но и снижение рисков, связанных с санкциями, ограничениями и доступностью сервисов

Таким образом, хотя миграция требует инвестиций, преимущества отечественных BI-систем - от лучшей интеграции и поддержки до соответствия законодательству и снижению рисков - делают этот шаг стратегически оправданным. В долгосрочной перспективе это может привести к снижению общих затрат на сопровождение, повышению эффективности аналитики и безопасности данных, что зачастую превышает первоначальные затраты на переход.

CRM-системы действительно предоставляют важные данные и часто включают встроенные дашборды для мониторинга ключевых показателей. Однако BI - это не просто визуализация данных, а полноценная система для комплексного анализа и принятия решений.

BI дополняет и расширяет возможности CRM:

1. Объединение данных из разных источников
CRM обычно работают с ограниченным набором данных, специфичных для своих процессов. BI позволяет интегрировать данные из множества систем (не только CRM), но и маркетинга, финансов, производства, внешних источников, и анализировать их в едином контексте. Это даёт более полную картину бизнеса

2. Гибкость и глубина аналитики
Встроенные дашборды в CRM часто имеют фиксированные шаблоны и ограниченные возможности настройки. BI-системы предоставляют гораздо больше свободы в построении сложных аналитических моделей, кастомных отчетов, многомерных срезов и прогнозов

3. Автоматизация и масштабируемость
BI-платформы позволяют автоматизировать сбор, трансформацию и обновление данных, что снижает ручной труд и ошибки. При росте объемов данных и количества пользователей BI-системы масштабируются гораздо эффективнее, чем стандартные отчеты CRM

4. Поддержка принятия решений на всех уровнях
BI помогает не только смотреть на текущие показатели, но и выявлять тренды, аномалии, строить сценарии развития и прогнозы. Это критично для стратегического планирования и оперативного управления.

Таким образом, CRM - это важный источник данных и инструмент для оперативного управления. BI - это следующий шаг, который позволяет объединить, углубить и автоматизировать аналитику, превращая данные в мощный инструмент для роста и конкурентного преимущества.

ООО «Открытые Бизнес Технологии»
ОГРН: 1023402458397
Контакты
Давайте обсудим
ваш проект!
Контакты:
Мы используем cookies для сбора пользовательских данных — они помогают нам настраивать рекламу и анализировать трафик. Оставаясь на сайте, вы соглашаетесь на обработку таких данных. Чтобы отказаться от обработки, отключите сохранение cookies в настройках вашего браузера. С информацией об обработке персональных данных и мерах по обеспечению их безопасности можно ознакомиться в Политике обработки персональных данных.

Свяжитесь с нами
Нажимая на кнопку вы подтверждаете что ознакомились с Политикой конфиденциальности и согласны на обработку персональных данных
Заказать аудит
Нажимая на кнопку вы подтверждаете что ознакомились с Политикой конфиденциальности и согласны на обработку персональных данных
Заявка отправлена
Благодарим за заявку! Мы свяжемся с вами в ближайшее время